MLDong是一款基于 SpringBoot 与 Vue3 技术栈构建的开源开发平台,以其强大功能和快速开发能力著称。平台集成了自研工作流引擎,并原生支持达梦、神州通用等国产数据库,致力于为企业提供高效、灵活且可定制的一站式信息化解决方案。
应用场景
- 企业级应用开发:适用于构建各类中大型企业的核心业务系统,如ERP、CRM、OA等。
- 政府及公共事业:满足电子政务、智慧城市等数字化办公场景对安全性与合规性的高要求。
- 金融机构:应对银行、保险、证券等行业对高并发、高安全性系统的复杂需求。
- 教育行业:支持高校、职业院校及培训机构搭建一体化的信息化教学与管理平台。
功能模块
用户管理模块
- 实现用户的注册、登录、信息维护及密码找回。
- 提供精细化的角色与权限管理,支持多角色分配。
- 内置部门管理功能,便于在线维护清晰的组织架构。
工作流引擎模块
- 核心为自研工作流引擎,支持通过可视化界面进行流程设计与动态调整。
- 提供完整的流程实例管理功能,包括启动、暂停、终止等操作。
- 具备任务自动分配与消息提醒机制,确保业务流程能够高效、无误地流转执行。对于希望深入理解系统设计与 高可用 架构的开发者,研究其工作流实现是不错的切入点。
业务系统集成模块
- 提供丰富、规范的RESTful API接口,便于与第三方业务系统无缝集成。
- 支持JSON、XML等多种通用数据格式交换。
- 集成达梦、神州通用等国产数据库驱动,实现数据的高效存储与查询,满足特定行业的数据库国产化需求。这体现了平台对 数据库 生态的广泛兼容性。
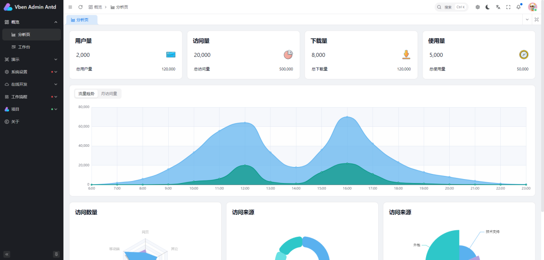
报表与分析模块
- 内置强大的报表工具,支持用户根据业务需求自定义报表设计与生成。
- 集成数据分析功能,通过丰富的图表进行数据可视化展示,为管理决策提供直观支持。
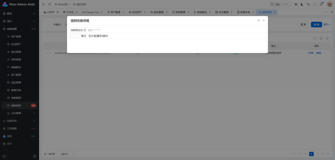
系统监控与日志模块
- 实时监控系统关键运行指标,如服务器性能、数据库连接状态等。
- 记录完整的操作日志与系统日志,提供清晰的审计追溯能力,便于问题排查与安全分析。
功能特点
- 技术栈先进:后端基于现代化的 Spring Boot 框架,前端采用响应式与组合式API优势明显的 Vue 3,确保了系统的高性能与良好的可扩展性。
- 工作流引擎:自研引擎支持复杂、多变的业务流程建模与执行,是企业应用的核心赋能组件。
- 国产化支持:兼容达梦、神州通用等主流国产数据库,为涉及信创要求的项目提供了关键技术保障。
- 易于使用:提供清晰友好的用户界面与详尽的操作指引,显著降低开发与使用门槛。
- 安全可靠:配备完善的权限控制体系与数据加密机制,全方位保障系统安全稳定运行。
项目技术栈
前端技术栈
- Vue 3:作为核心前端框架,提供高效的响应式数据绑定与组件化开发体验。
- Element Plus:基于Vue 3的UI组件库,提供了丰富、美观的界面元素。
- Axios:处理前端与后端服务之间的HTTP通信,支持Promise API。
- ECharts:强大的数据可视化库,用于生成各种统计图表和报表。
后端技术栈
- Spring Boot:作为主要的后端应用框架,支持快速启动和自动化配置。
- MyBatis-Plus:对MyBatis的增强工具,极大地简化了数据库的CRUD操作。
- Spring Security:提供全面的安全服务,包括身份认证、授权和常见攻击防护。
- Redis:作为高性能缓存数据库,有效提升系统响应速度与并发处理能力。
- 国产数据库驱动:内置对达梦、神州通用等国产数据库的JDBC驱动支持。
功能演示











开源地址
项目已在Gitee平台开源,地址为:https://gitee.com/mldong/mldong
欢迎访问 云栈社区 探索更多类似的开源项目与技术资源。
|