🚀 缘起:为什么有了 Dashboard 还要再造轮子?
作为一名常年与 Kubernetes 打交道的运维或开发,你是否也经历过这些困扰?
- 多集群切换困难:在多个
kubeconfig 配置文件之间频繁切换,手忙脚乱。
- 重度依赖命令行:查看 Pod 日志、进入容器终端等日常操作,都需要敲入一长串命令。
- 监控与运维工具割裂:查看负载要去 Grafana,查看告警要去 AlertManager,管理资源又得回到命令行,操作路径冗长。
- 权限管理复杂:想为开发人员开通一个简单的查看权限,就需要编写复杂的 RBAC 配置,令人头疼。
为了彻底解决这些痛点,我们借助 AI 进行结对编程,历时半年,终于打磨出这款现代化、全栈式、开箱即用的 Kubernetes 管理平台——KubePolaris(北辰)。
✨ 什么是 KubePolaris?
KubePolaris(北辰),取意“北极星”,旨在为复杂的集群运维提供稳定可靠的指引。它不仅仅是一个 Web UI,更是一个集成了多集群管理、DevOps 工作流、监控告警、安全审计的一站式工作台。
最硬核的技术支撑在于:它采用了最新的 Go 1.24 + React 19 技术栈,不仅性能出色,用户界面也如德芙般丝滑流畅。
🛠️ 核心功能:它能解决哪些问题?
1. 真正的“一站式”多集群管理
超越简单的资源增删改查。KubePolaris 支持跨集群的资源搜索、一键上下文切换,所有集群的健康状态一目了然,极大简化了管理多个 Kubernetes 集群的运维/DevOps/SRE工作。
2. 内置“保姆级”运维工具箱
- Web 终端:不仅可以直接进入 Pod 容器,还能 SSH 到集群节点进行远程操作。
- YAML 专家模式:内置 Monaco 编辑器(与 VS Code 同款),提供语法高亮、智能补全,在线编辑配置文件变得前所未有的高效。
- 节点管理:Cordon(隔离)、Drain(排空)、污点管理等操作,均可通过点击鼠标轻松完成。
3. 深度集成的“云原生生态”
其他工具可能只管理 Kubernetes 本身,而 KubePolaris 管理的是整个云原生/IaaS生态:
- 监控:直接嵌入 Grafana 面板,实时展示 Prometheus 采集的各项指标。
- 告警:深度对接 AlertManager,支持邮件、钉钉、企业微信等多渠道告警通知,确保关键信息不被遗漏。
- GitOps:无缝集成 ArgoCD,实现声明式的自动化部署,契合现代化的应用交付流程。
4. 完善的安全审计,管理更放心
提供完善的 RBAC 权限控制体系,支持 LDAP 等外部身份源接入。平台内所有关键操作均生成详尽的审计日志,任何人对集群的修改都有迹可循,便于追溯与定责。
🎨 界面预览:颜值与实力并存

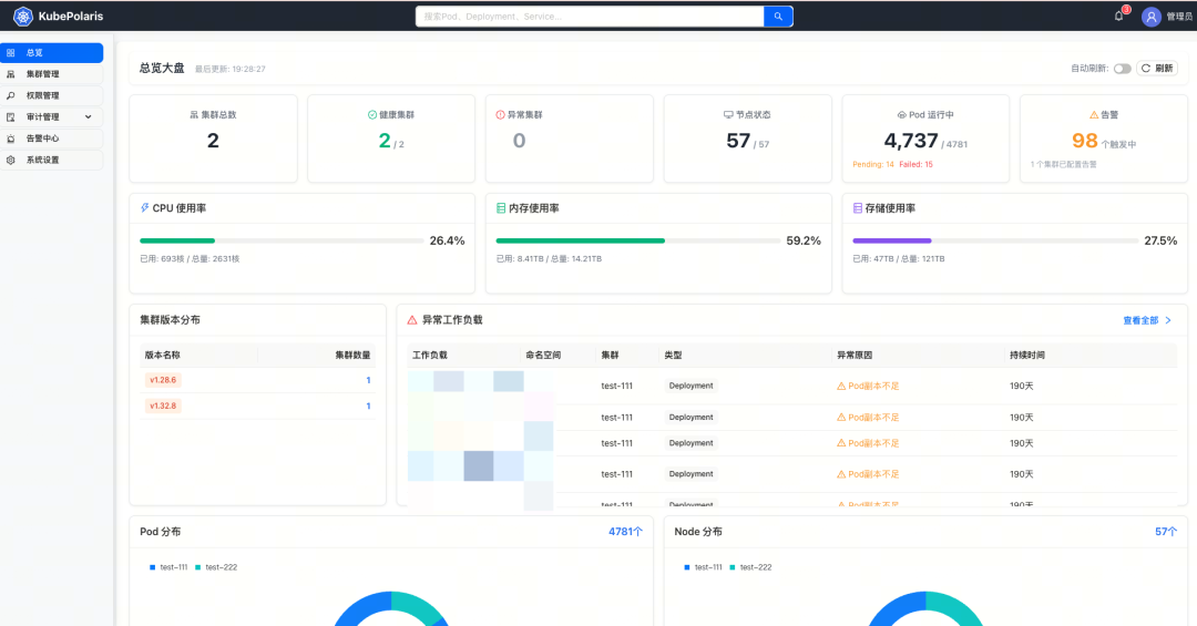
KubePolaris 系统监控仪表盘,集中展示多集群总览、资源使用率、异常工作负载等关键信息。
📸 更多功能界面截图
-
集群概览与监控:深入查看单个集群的详细资源状态与实时监控图表。

-
工作负载管理:直观管理 Deployment、StatefulSet 等工作负载及其副本实例。

-
Pod 管理:查看 Pod 详情、编辑标签与注解、管理所有者引用等。

-
Web 终端:直接在浏览器中通过 Kubectl 命令行管理集群,支持多 Tab 与全屏模式。

⚡ 极速上手:一行命令启动体验
我们深知运维人员的时间非常宝贵,因此 KubePolaris 支持 Docker Compose 一键部署,让你能在几分钟内搭建起一个完整的体验环境。
# 克隆项目
git clone https://github.com/clay-wangzhi/KubePolaris.git
# 启动服务(使用内置安装脚本)
cd KubePolaris/deploy/scripts/
./install.sh
部署完成后,访问 http://your-server-ip,使用初始密码 KubePolaris@2026 登录,即可开始你的云原生管理导航之旅。
🏗️ 技术栈:追求极致的性能与体验
我们拒绝臃肿,致力于追求极致的性能与开发者体验:
- 前端:React 19 + Vite 7 + Ant Design 5.x(集成了最新的前端特性和优化)
- 后端:Go 1.24 + Gin + GORM(充分发挥 Go 语言的高并发处理能力)
- 核心引擎:基于官方的 k8s.io/client-go 0.29 版本开发,保证了最高的兼容性与稳定性。
🗺️ 发展路线图:未来不止于此
目前,KubePolaris 的核心功能已 100% 开发完成并可用。我们的未来计划包括:
- 2026 年第二季度:上线国际化支持与成本分析模块,帮助企业更清晰地洞察云资源开支。
- 2026 年第三季度:支持 Node/Pod 级别的文件管理,实现类似网盘般的集群文件操作体验。
- 2026 年第四季度:全面支持 KubeVirt 项目,实现对虚拟机和容器的统一管理。
🎁 结语
KubePolaris 现已基于 Apache 2.0 协议在 GitHub 上全面开源。我们希望它能成为你日常运维工作中最得力的“北极星”,指引你在复杂的云原生环境中高效前行。
如果你觉得这个项目对你有帮助或启发,欢迎访问项目主页了解更多,并通过 Star 来支持我们的开源工作。我们也欢迎在 云栈社区 等开发者社区进行更深入的交流和探讨。
项目地址:https://github.com/clay-wangzhi/KubePolaris
|