
直接通过命令行操作 Redis 有时效率不高,对于日常管理或问题排查,一个功能直观的图形化客户端工具能极大地提升效率。今天就来分享一款备受好评的现代化 Redis 客户端——Tiny RDM,它凭借清新优雅的界面和丰富的功能,在 GitHub 上获得了极高的关注。
工具简介
Tiny RDM 是一款面向现代开发的轻量级、跨平台 Redis 桌面客户端,支持 macOS、Windows 和 Linux 系统。作为一款在 GitHub 上收获超过 10k Star 的开源项目,它具备以下核心特性:
- 轻量高性能:基于 Webview2 构建,不内嵌浏览器,启动和运行速度快。
- 界面美观:提供深色与浅色双主题,满足不同用户的视觉偏好。
- 连接方式全面:支持 SSH 隧道、SSL/TLS 加密、哨兵模式以及集群模式连接。
- 操作可视化:对键值进行增、删、改、查等操作均有直观的图形界面支持。
- 命令行支持:内置命令行窗口,并集成了操作日志与慢查询日志查看功能。
- 数据展示优化:针对 List、Hash、Set、Sorted Set 等多种数据结构提供了专门的、易于阅读的展示形式。
下面是一张 Tiny RDM 连接并管理 Redis 实例的实际效果图,其界面设计和信息呈现非常清晰。

安装与准备
为了完整演示 Tiny RDM 的功能,我们首先在本地部署一个功能增强版的 Redis,然后安装客户端进行连接。
-
部署 Redis 实例
我们使用 Docker 运行一个集成了 RedisJSON、RediSearch 等模块的 RedisMod 镜像,以获得更完整的功能体验。
# 拉取RedisMod镜像
docker pull redislabs/redismod:latest
# 运行RedisMod容器
docker run -p 6379:6379 --name redismod \
-v /mydata/redismod/data:/data \
-d redislabs/redismod:latest
-
下载 Tiny RDM
前往 Tiny RDM 的 GitHub Releases 页面下载对应系统的安装包。这里以 Windows 平台的便携版(Portable)为例,下载后解压即可直接运行。
下载地址:https://github.com/tiny-craft/tiny-rdm/releases

-
启动客户端
解压并运行 Tiny RDM,你将看到简洁的初始界面,此时尚未添加任何 Redis 服务器连接。

实战项目参考
在深入了解工具细节前,这里分享一个在电商领域中深度应用 Redis 的实战项目——mall。这是一个基于 SpringBoot + Vue 技术栈的大型 微服务架构 电商系统,在 GitHub 上拥有超过 60K Star。项目完整实现了前后台分离,涵盖了商品、订单、营销、支付等全业务流程,并采用 Docker 与 Kubernetes 进行容器化部署,是学习现代电商系统架构的优质范例。

核心功能使用详解
1. 主题与偏好设置
通过主界面右下角的 设置 -> 偏好设置,可以切换深色或浅色主题,并根据习惯调整字体、默认扫描数量等参数。

2. 创建与管理连接
点击界面左下角的 + 号按钮,弹出新建连接窗口。填写正确的连接名称、地址(如 192.168.3.101:6379)、密码等信息,并可配置 SSL、SSH 隧道等高级选项。

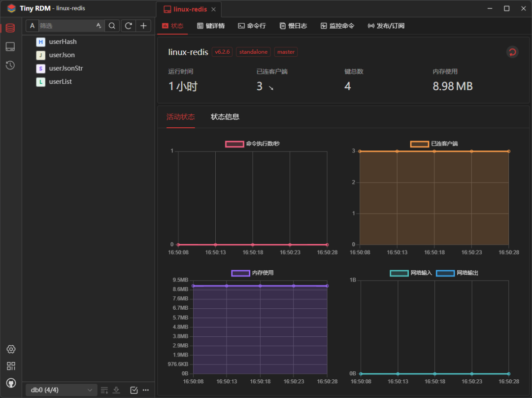
连接成功后,主界面会显示该 Redis 实例的实时监控仪表盘,包括运行时间、连接客户端数、内存使用量、命令执行频率以及网络 IO 等关键指标。

3. 数据操作演示
添加与查看 String 数据
点击主界面右上角的 + 号,可以添加新键。例如,添加一个 String 类型的键 userJsonStr,其值为一个 JSON 字符串。

Tiny RDM 会自动识别 JSON 格式的内容,并以高亮和树形结构展示。你可以在值查看器上方的下拉菜单中选择 Raw、JSON、YAML、XML 等多种格式来查看同一份数据。

操作 Hash 类型数据
添加一个 Hash 类型的键(如 userHash),其字段和值以表格形式呈现。你可以非常方便地对每个字段进行单独的编辑、删除操作。

操作 List 类型数据
对于 List 类型的数据,工具会以列表形式展示所有元素,同样支持对列表中每一个值的独立查看与编辑。

操作 RedisJSON 类型数据
如果你的 Redis 实例安装了 RedisJSON 模块(如我们之前部署的 RedisMod),你还可以直接添加和操作原生的 JSON 类型数据,获得最佳的性能和操作体验。

4. 其他实用功能
命令行模式
如果你更习惯使用命令,Tiny RDM 提供了完整的命令行标签页,你可以像在终端里一样执行 SET、GET 等任何 Redis 命令,并直接查看返回结果。

发布与订阅
工具内建了 Pub/Sub 功能界面。你可以轻松地订阅指定频道,并实时接收或向频道发布消息,这对于调试消息通信场景非常有用。

运行日志查看
通过日志功能,你可以清晰地追踪所有通过 Tiny RDM 执行的命令记录、执行时间和服务来源,方便进行审计和性能分析。

总结
综合来看,Tiny RDM 在保持轻量级特性的同时,提供了覆盖 Redis 管理日常所需的绝大部分功能。其现代化的界面设计、流畅的操作体验以及对多种连接方式和数据结构的良好支持,使其成为替代传统命令行或其它笨重客户端的优秀选择。如果你正在寻找一款美观且高效的 Redis 桌面管理工具,它值得你尝试。
项目官方地址:https://github.com/tiny-craft/tiny-rdm
欢迎在 云栈社区 交流更多关于数据库管理与开发工具的使用心得。