KES,即 Kingbase Enterprise Server(人大金仓企业级数据库),是一款重要的国产企业级关系型数据库。它基于 PostgreSQL 内核深度定制,广泛应用于政务、金融、电力等关键行业,以满足国产化与信创环境下对数据库稳定性、安全性与可控性的严格要求。
KES 具备标准 SQL、事务处理、MVCC 等核心特性,能够支撑企业级 OLTP 业务的高并发访问。然而,在承载核心业务的生产环境中,其稳定性与性能直接影响业务连续性。因此,建立一套有效的监控体系来持续掌握其运行状态、性能指标和异常情况,对于任何运维团队来说都至关重要。
观测云:统一的可观测性平台
观测云 是一款面向 IT 工程师的全链路可观测产品,它集成了基础设施监控、应用性能监控和日志管理能力。通过将 KES 数据库接入观测云,我们可以实现对数据库连接状态、事务吞吐、SQL 性能以及资源使用情况的统一观测与可视化,从而快速定位性能瓶颈,提升运维响应效率。
如何采集 KES 监控数据?
观测云主要通过 DataKit 这个采集器来获取 KES 数据库的指标。其采集原理基于查询数据库的系统视图,兼容 PostgreSQL 的指标模型,非常适合集中式部署的 KES 单机或集群环境。
集成步骤概览
- 登录观测云控制台。
- 在控制台中找到并点击【集成】菜单。
- 在集成列表中选择“Kingbase(KES)”。
- 按照安装向导,在 KES 数据库所在的主机上部署 DataKit 采集器。
- 配置 KES 数据库的连接信息,包括主机地址、端口、监控账号、密码及目标数据库。
- 保存配置并启动采集任务。
完成上述配置后,DataKit 就会开始定期从 KES 的系统视图中采集运行指标,并自动上报到观测云平台。

详细配置:开启采集器
部署好 DataKit 后,需要手动启用 KES 采集器。进入 DataKit 的安装目录(通常是 /usr/local/datakit),找到配置样本目录,复制并重命名配置文件:
cp /usr/local/datakit/conf.d/samples/kingbase.conf.sample /usr/local/datakit/conf.d/kingbase.conf
接着,编辑新创建的 kingbase.conf 文件,填入你的 KES 数据库连接信息。配置的详细说明,例如如何创建专用的监控账号并授权,可以参考相关的技术文档进行查阅。一个典型的配置示例如下:
[[inputs.kingbase]]
# host name
host = "127.0.0.1"
## port
port = 54321
## user name
user = "dk_test"
## password
password = "dk_test123"
## database name
database = "security"
验证采集状态
配置完成后,可以通过 DataKit 自带的状态检查命令来验证采集器是否正常运行。在终端执行相关命令,如果能看到 kingbase 采集器处于活跃(M)状态且没有错误,则说明采集配置成功。

哪些是关键监控指标?
成功接入后,观测云能够采集并展示一系列核心指标,帮助我们从多个维度全面评估 KES 数据库的健康状况:
- 连接类指标:当前总连接数、活跃连接数、空闲连接数。这是判断数据库并发负载压力的基础。
- 事务与吞吐:事务提交次数(TPS)、事务回滚次数。直接反映了业务的处理能力和稳定性。
- SQL 性能:SQL 执行总次数(QPS)、SQL 平均执行时间、慢 SQL 统计。这是定位性能瓶颈的关键。
- 缓存与 I/O:Buffer Cache 命中率、磁盘读写吞吐量和延迟。反映了数据库对内存和磁盘资源的使用效率。
- 健康状态:锁等待的数量和类型、会话状态的分布。有助于发现潜在的阻塞和死锁问题。
这些指标共同构成了监控 KES 的基石,让运维人员能够快速判断数据库的负载水平、性能变化趋势及潜在风险。
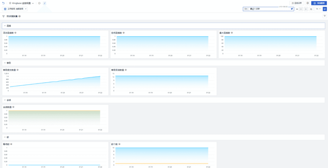
构建监控仪表板(场景视图)
仅仅有数据还不够,直观的可视化才能高效地传递信息。在观测云控制台中,你可以进入【场景】模块,点击【新建仪表板】,然后从模板库中选择“Kingbase 监控视图”来快速创建一个专属于 KES 的监控仪表板。
这个预设的视图通常包含以下核心面板:
- 数据库整体运行概览
- 连接数与会话状态的实时趋势图
- TPS(每秒事务数)与 QPS(每秒查询数)的变化曲线
- 慢 SQL 执行时间的 Top N 排名列表
- 缓存命中率与磁盘 I/O 情况的监控图表
通过这个仪表板,运维人员可以从宏观到微观,快速掌握 KES 数据库的整体运行态势。

设置智能告警(监控器)
监控的最终目的是为了预防和快速响应问题。观测云提供了强大的监控器(告警)功能,允许你基于采集到的指标设置阈值规则。
以下是几个针对 KES 的典型告警场景:
1. 数据库连接消失风险
- 描述:当一段时间内检测不到任何活跃的数据库连接时,可能意味着业务应用全部下线、网络中断或连接池出现严重异常,将直接导致业务不可用。
- 行动:立即检查应用状态、网络连通性和数据库服务本身。
2. 事务回滚异常激增
- 描述:事务回滚数量在短时间内异常升高,通常指向业务逻辑错误、频繁的锁冲突、死锁或唯一键约束冲突等问题。
- 行动:结合当时的慢 SQL 和锁信息,分析具体的回滚原因,优化业务逻辑或数据库设计。
3. SQL 平均执行耗时飙升
- 描述:SQL 的平均执行时间持续超过预设阈值,表明系统中可能存在执行计划不佳、索引缺失或资源争用导致的慢查询。
- 行动:定位具体的慢 SQL 语句,分析其执行计划,考虑增加索引、优化查询或调整资源分配。

总结
通过将 KES(KingbaseES)数据库接入观测云,我们得以构建一套对国产数据库持续、统一的可观测体系。该方案在不侵入业务架构的前提下,实现了对连接、事务、SQL性能等关键指标的标准化采集、可视化展示与智能化告警。
这对于保障生产环境中 KES 数据库的稳定运行、提升运维团队的故障发现与定位效率具有重要价值。无论你是处于测试验证阶段,还是已经部署在生产环境,这套监控实践都能帮助你更好地驾驭这款强大的国产数据库。