在 GitHub 上发现一个名为 NetSpeedTray 的小工具,功能专注而明确,就是将实时网络上传与下载速度直接显示在 Windows 任务栏的系统托盘区域。这个微软官方一直未曾内置的功能,终于被一个开源项目实现了,解决了用户频繁切换任务管理器查看网速的痛点。
你是不是也有过这样的经历?下载大文件时,总忍不住反复打开任务管理器,只为查看那缓慢爬升的进度条。Windows 系统功能繁多,但最直观的网络状态信息却一直隐藏得比较深。
NetSpeedTray 的出现完美填补了这一空白。安装后,上行和下行的实时速度便会以数字形式常驻在任务栏右下角。数据动态刷新,无需切换当前工作窗口,用余光一瞥即可掌握网络状况,非常便捷。

它的使用体验相当“智能”
- 位置自适应:工具会自动寻找任务栏上的空闲位置,当有新图标出现时,它会主动避让,从不遮挡其他应用图标。
- 无打扰模式:当你全屏观看视频或进行游戏时,它会自动隐藏,确保沉浸式体验不受影响;当你需要时,它又会悄然出现。
- 网卡识别准:默认设置下,它能自动识别并绑定你正在使用的物理网卡,过滤掉虚拟机、虚拟网卡等干扰项,显示真实的互联网速度。
一些贴心的细节设计
右键点击托盘图标即可进入设置界面。你可以自定义显示字体、颜色,甚至可以设置速度阈值,当网速超过设定值时自动变色提醒,更加直观。
如果觉得纯数字不够形象,还可以开启一个半透明的迷你流量曲线图(Widget)悬浮在旁边,网络流量的波动趋势一目了然。
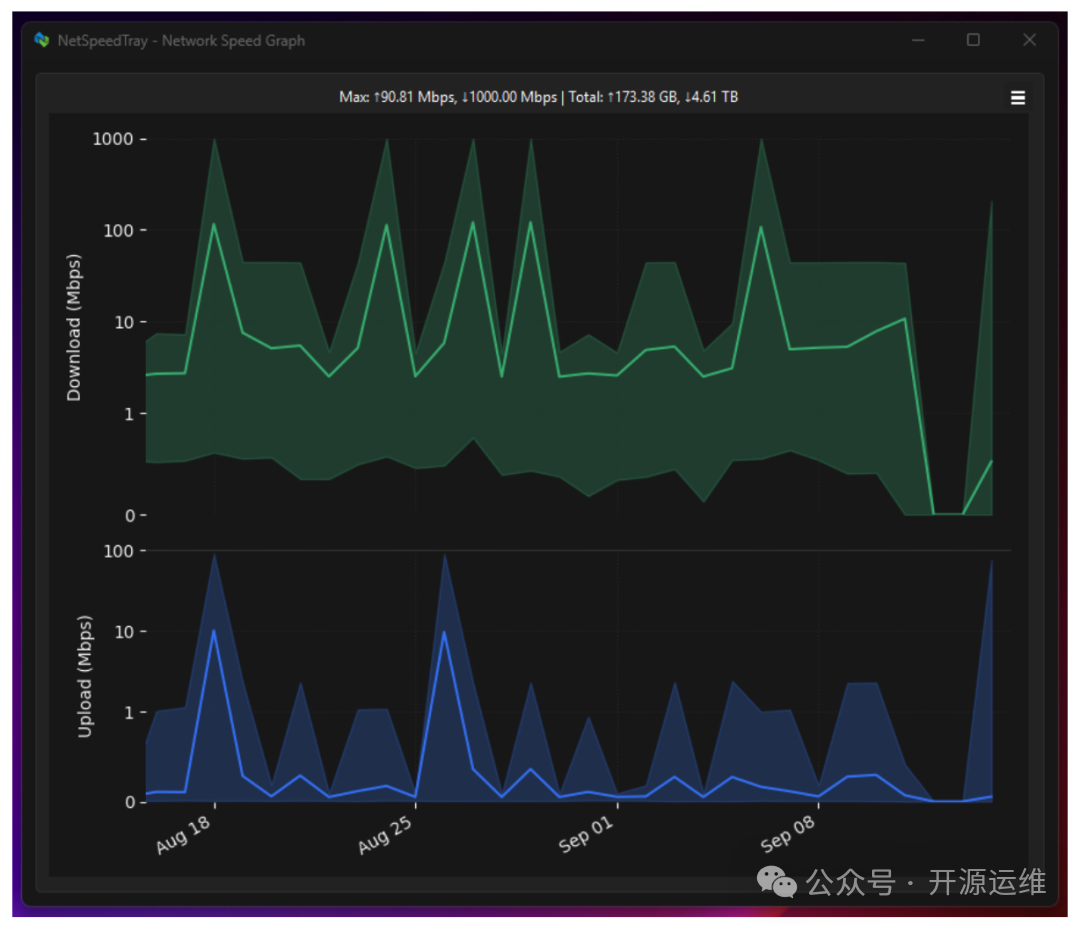
此外,如果你需要复盘一段时间内的网络表现,双击图标即可打开详细的历史流量图表,所有数据支持导出,方便进一步分析。

获取与安装极其简单
最推荐的方法是使用 Windows 自带的包管理工具 Winget。只需打开终端(或 PowerShell),输入以下命令:
winget install --id erez-c137.NetSpeedTray
回车后,系统会自动完成下载和安装,过程无需干预。
如果不习惯使用命令行,也可以直接访问其 GitHub 项目页面,手动下载安装包,像安装普通软件一样完成安装。

当然,它并非毫无限制
由于需要遵循 Windows 系统的设计规范,当用户打开开始菜单或通知中心时,NetSpeedTray 的显示会暂时隐藏。这是系统的正常行为,并非工具本身的问题。
但对于绝大多数普通用户而言,它就是一块安静、实用的信息看板,弥补了系统本该提供却缺失的一小块功能,让日常使用电脑的体验少了一丝繁琐。
总而言之,它就像一个贴心的小仪表,被安装在了你视线最常停留的地方。
开源项目地址:https://github.com/erez-c137/NetSpeedTray
想要发现更多这样的实用开源工具?欢迎来云栈社区交流分享。
|