在微服务架构成为主流的今天,一个简单的前端用户请求,其背后可能牵涉到几十甚至上百个服务的链式调用。当系统出现性能瓶颈或异常时,仅依赖传统的日志监控往往效率低下,如同大海捞针,难以快速锁定问题根源。
为此,SkyWalking——一款优秀的国产开源分布式链路追踪与性能监控系统应运而生。它最初由开发者吴晟开源,并于2017年进入Apache孵化器,最终成为Apache顶级项目。截至目前,SkyWalking在GitHub上已收获超过25k的Star,其强大的功能与活跃的社区生态得到了广泛认可。
1.1 SkyWalking 是什么?
SkyWalking 是一个开源的可观测性平台,用于从服务和云原生基础设施中收集、分析、聚合及可视化数据。它提供了清晰的分布式系统观测能力,支持跨云、跨集群的统一监控。作为现代化的应用性能管理(APM)系统,SkyWalking 尤其适合云原生和基于容器的微服务架构环境。
核心优势:
- 无侵入探针:通过Java Agent字节码增强技术实现监控,无需修改任何业务代码。
- 高性能通信:采用gRPC进行数据传输,具备高效率、低延迟的特点。
- 功能全面:集成了链路追踪、JVM监控、服务依赖分析、告警等多种功能。
- 生态友好:完美支持Spring Cloud、Spring Boot等主流微服务框架。
典型应用场景:
- 性能瓶颈诊断:快速定位慢查询、高延迟的接口。
- 全链路追踪:可视化展示一个请求在微服务间的完整调用路径。
- 服务依赖分析:自动绘制服务拓扑图,识别关键依赖与潜在瓶颈。
- 异常根因定位:结合链路、指标与日志,迅速定位故障源头。
- 容量规划参考:基于历史性能数据进行资源预测与扩容决策。
1.2 主流链路追踪框架对比
随着微服务架构的普及,分布式链路追踪技术也日趋成熟。目前主流的开源方案包括:
- Spring Cloud Sleuth + Zipkin:需要在代码中埋点,侵入性较强。
- 大众点评 Cat:同样需要侵入式埋点,接入成本较高。
- Pinpoint:由韩国团队开发,同样基于字节码增强技术,实现无侵入监控。
- SkyWalking:国产开源项目,具备无侵入、性能好、社区活跃等优势。
SkyWalking 与 Pinpoint 都通过字节码注入实现零侵入监控,是企业级APM系统的优选方案。对于国内开发者而言,SkyWalking 拥有中文文档丰富、社区响应迅速、与国内主流技术栈整合度高等特点,更值得推荐。
2. SkyWalking 架构与原理
SkyWalking 的核心架构在逻辑上可分为四个部分:探针(Agent)、平台后端(OAP)、存储(Storage)和用户界面(UI)。

图1:SkyWalking 核心架构图,展示了从Agent采集到UI展示的数据流。
- 探针(Agent): 负责收集应用的监控数据,将其格式化为SkyWalking适用的格式,然后传递给后端的OAP服务器。
- OAP: 全称Observability Analysis Platform,负责数据的聚合、分析,并驱动数据流从探针流向用户界面。
- 存储(Storage): 通过开放的插件化接口存放SkyWalking数据。你可以选择已有的存储系统,如ElasticSearch、H2或MySQL集群,也可以自行实现。
- UI: 一个高度定制化的Web系统,用户可以通过它可视化地查看和管理SkyWalking收集到的所有数据。
SkyWalking 利用Java Agent技术,在类加载阶段动态注入监控逻辑,从而实现对业务代码的零侵入。这对于维护复杂的Java微服务系统尤为重要。
// Skywalking通过javaagent在类加载时动态注入监控代码
// 不需要修改业务代码
public class SkywalkingAgent{
public static void premain(String args, Instrumentation inst){
// 1. 注册类文件转换器
inst.addTransformer(new ClassFileTransformer() {
public byte[] transform(...) {
// 2. 使用ByteBuddy/Javassist修改字节码
// 3. 在方法入口/出口插入监控逻辑
}
});
}
}
这种方式既保证了监控的全面性,又实现了对业务的完全透明。
3. SkyWalking 安装与部署
3.1 下载安装包
访问SkyWalking官网下载页:https://skywalking.apache.org/downloads/ ,选择需要的版本。本文示例使用 v9.7.0 版本。

图2:SkyWalking官方发布版本列表。
3.2 解压与调整配置
解压下载的安装包:
tar -zxvf apache-skywalking-apm-9.7.0.tar.gz
解压后的目录结构如下:

图3:SkyWalking解压后的目录文件结构。
- bin:存放可执行脚本,如启动OAP服务和UI的脚本。
-
config:存放配置文件,重点是OAP服务的配置文件 application.yml。配置项众多,以下列举两项关键配置:
cluster:
# 默认单例部署,也可以集群部署,例如通过Nacos注册中心
selector: ${SW_CLUSTER:standalone}
storage:
# 数据存储默认使用H2内存数据库,生产环境推荐使用Elasticsearch
selector: ${SW_STORAGE:h2}
本地演示可使用默认配置,无需修改。
- webapp:UI服务所在目录。默认端口为
8080,若被占用,需修改 webapp/application.yml 文件,例如将端口改为 8181:
serverPort: ${SW_SERVER_PORT:-8181}
oapServices: ${SW_OAP_ADDRESS:-http://localhost:12800}
3.3 启动服务
分别启动后端OAP服务和前端UI:
# 启动OAP后端
bin/oapService.sh
# 启动UI前端
bin/webappService.sh
启动成功后,访问 http://localhost:8181 即可进入SkyWalking监控控制台。

图4:SkyWalking Web UI 主界面,展示服务概览。
4. Spring Boot接入指南
在Spring Boot应用的启动命令中添加Java Agent参数即可完成接入:
-javaagent:/path/to/skywalking-agent/skywalking-agent.jar
-Dskywalking.agent.service_name=shepherd-demo01-service
-Dskywalking.collector.backend_service=localhost:11800
项目启动后,SkyWalking会监控到一个名为 shepherd-demo01-service 的服务。
-
服务概览:展示服务负载量、接口平均响应时间、成功率等关键指标。
点击服务名可进入详细监控概览页:

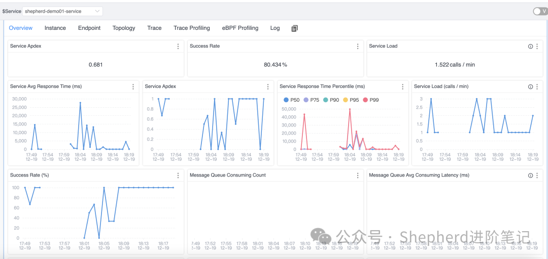
图5:单个服务的详细监控指标概览,包含Apdex、响应时间百分位等。
-
实例详情:查看服务实例的监控指标,如JVM内存、CPU、GC情况。
点击 Instance 标签页查看实例列表:

图6:服务下的运行实例列表,显示各实例的负载与健康状况。
点击具体实例名,可查看该实例的监控面板:

图7:服务实例的详细监控图表,包括负载、成功率和延迟等。
进一步查看实例的JVM信息:

图8:实例的JVM监控数据,包括CPU、内存、GC和线程数。
-
查看端点(Endpoint)信息:端点可理解为被监控服务对外提供的API接口。

图9:服务下各端点的负载、成功率和延迟监控数据。
点击某个端点(如 GET:/user/page)可查看该请求的详细调用链路。下图的示例展示了一个先查询缓存,再查数据库的完整调用路径:

图10:单个请求的完整分布式追踪链路,清晰展示了各环节耗时。
-
拓扑图:可视化展示服务间的依赖关系。

图11:服务间调用关系的拓扑图,直观显示依赖链路与健康状况。
5. 总结
SkyWalking 提供了从全局到细节的多层级监控指标,助力构建全方位的系统可观测性:
| 层级 |
监控指标示例 |
| 服务级别 |
P99/P95延迟、请求量(QPS)、错误率 |
| 实例级别 |
CPU使用率、JVM堆内存、线程数、GC次数 |
| 接口端点 |
慢接口TOP10、错误接口TOP5、调用链详情 |
| 数据库 |
慢SQL查询、连接池状态、执行时间分布 |
SkyWalking 作为一款开源APM系统,凭借其无侵入的设计、卓越的性能表现以及活跃的社区支持,已成为众多企业实施微服务监控的首选方案。无论是用于开发调试、性能优化,还是线上故障排查,它都能提供强大的数据支持和可视化能力。
合理部署与使用SkyWalking,不仅能显著提升系统的可观测性与稳定性,还能有效降低运维复杂度,是现代分布式系统建设中不可或缺的一环。
本文介绍了SkyWalking的核心概念、部署与基础接入实践。关于Trace与Span的组成、采样策略、以及与日志框架的深度集成等进阶话题,欢迎在云栈社区继续交流探讨。